Alerting & Monitoring
This page provides best practices for setting up alerting and monitoring in your Kestra instance.
Alerting
Failure alerts are essential. When a production workflow fails, you should be notified immediately. To implement failure alerting, you can use Kestra’s built-in notification tasks, such as:
Technically, you can add custom failure alerts to each flow separately using the errors
tasks:
id: onFailureAlert
namespace: company.team
tasks:
- id: fail
type: io.kestra.plugin.core.execution.Fail
errors:
- id: slack
type: io.kestra.plugin.notifications.slack.SlackIncomingWebhook
url: "{{ secret('SLACK_WEBHOOK') }}"
messageText: "Failure alert for flow `{{ flow.namespace }}.{{ flow.id }}` with ID `{{ execution.id }}`. Here is a bit more context about why the execution failed: `{{ errorLogs() }}`"
However, this can lead to some boilerplate code if you start copy-pasting this errors
configuration to multiple flows.
For centralized namespace-level alerting, we recommend creating a dedicated monitoring workflow with a notification task and a Flow trigger. Below is an example workflow that automatically sends a Slack alert as soon as any flow in a namespace company.analytics
fails or finishes with warnings.
id: failureAlertToSlack
namespace: company.monitoring
tasks:
- id: send
type: io.kestra.plugin.notifications.slack.SlackExecution
url: "{{ secret('SLACK_WEBHOOK') }}"
channel: "#general"
executionId: "{{trigger.executionId}}"
triggers:
- id: listen
type: io.kestra.plugin.core.trigger.Flow
conditions:
- type: io.kestra.plugin.core.condition.ExecutionStatus
in:
- FAILED
- WARNING
- type: io.kestra.plugin.core.condition.ExecutionNamespace
namespace: company.analytics
prefix: true
Adding this single flow will ensure that you receive a Slack alert on any flow failure in the company.analytics
namespace. Here is an example alert notification:
Note that if you want this alert to be sent on failure across multiple namespaces, you will need to add an OrCondition
to the conditions
list. See the example below:
id: alert
namespace: company.system
tasks:
- id: send
type: io.kestra.plugin.notifications.slack.SlackExecution
url: "{{ secret('SLACK_WEBHOOK') }}"
channel: "#general"
executionId: "{{trigger.executionId}}"
triggers:
- id: listen
type: io.kestra.plugin.core.trigger.Flow
conditions:
- type: io.kestra.plugin.core.condition.ExecutionStatus
in:
- FAILED
- WARNING
- type: io.kestra.plugin.core.condition.Or
conditions:
- type: io.kestra.plugin.core.condition.ExecutionNamespace
namespace: company.product
prefix: true
- type: io.kestra.plugin.core.condition.ExecutionFlow
flowId: cleanup
namespace: company.system
The example above works correctly. However, if you list the conditions without using OrCondition
, no alerts will be sent because Kestra will try to match all conditions simultaneously. Since there’s no overlap between them, the conditions cancel each other out. See the example below:
id: bad_example
namespace: company.monitoring
description: This example will not work
tasks:
- id: send
type: io.kestra.plugin.notifications.slack.SlackExecution
url: "{{ secret('SLACK_WEBHOOK') }}"
channel: "#general"
executionId: "{{trigger.executionId}}"
triggers:
- id: listen
type: io.kestra.plugin.core.trigger.Flow
conditions:
- type: io.kestra.plugin.core.condition.ExecutionStatus
in:
- FAILED
- WARNING
- type: io.kestra.plugin.core.condition.ExecutionNamespace
namespace: company.product
prefix: true
- type: io.kestra.plugin.core.condition.ExecutionFlow
flowId: cleanup
namespace: company.system
Here, there's no overlap between the two conditions. The first condition will only match executions in the company.product
namespace, while the second condition will only match executions from the cleanup
flow in the company.system
namespace. If you want to match executions from the cleanup
flow in the company.system
namespace or any execution in the product
namespace, make sure to add the OrCondition
.
Monitoring
Kestra exposes a monitoring endpoint on port 8081 by default. You can change this port using the endpoints.all.port
property in the configuration options.
This monitoring endpoint provides invaluable information for troubleshooting and monitoring, including Prometheus metrics and several Kestra's internal routes. For instance, the /health
endpoint exposed by default on port 8081 (e.g., http://localhost:8081/health) generates a similar response as shown below as long as your Kestra instance is healthy:
{
"name": "kestra",
"status": "UP",
"details": {
"jdbc": {
"name": "kestra",
"status": "UP",
"details": {
"jdbc:postgresql://postgres:5432/kestra": {
"name": "kestra",
"status": "UP",
"details": {
"database": "PostgreSQL",
"version": "15.3 (Debian 15.3-1.pgdg110+1)"
}
}
}
},
"compositeDiscoveryClient()": {
"name": "kestra",
"status": "UP",
"details": {
"services": {
}
}
},
"service": {
"name": "kestra",
"status": "UP"
},
"diskSpace": {
"name": "kestra",
"status": "UP",
"details": {
"total": 204403494912,
"free": 13187035136,
"threshold": 10485760
}
}
}
}
Prometheus
Kestra exposes Prometheus metrics on the endpoint /prometheus
. This endpoint is compatible with Prometheus and can be scraped by any Prometheus-based monitoring system.
For more details about Prometheus setup, refer to the Monitoring with Grafana & Prometheus article.
For a complete list of available metrics, refer to the Prometheus metrics page.
Kestra's metrics
You can leverage Kestra's internal metrics to configure custom alerts. Each metric provides multiple time series with tags allowing to track at least namespace & flow but also other tags depending on available tasks.
Kestra metrics use the prefix kestra
. This prefix can be changed using the kestra.metrics.prefix
property in the configuration options.
Each task type can expose custom metrics that will be also exposed on Prometheus.
Worker
Metrics | Type | Description |
---|---|---|
worker.running.count | GAUGE | Number of tasks currently running |
worker.started.count | COUNTER | Count of tasks started |
worker.retried.count | COUNTER | Count of tasks retried |
worker.ended.count | COUNTER | Count of tasks completed |
worker.ended.duration | TIMER | Duration of tasks completed |
worker.job.running | GAUGE | Count of currently running worker jobs |
worker.job.pending | GAUGE | Count of currently pending worker jobs |
worker.job.thread | GAUGE | Total worker job thread count |
The worker.job.pending
, worker.job.running
, and worker.job.thread
metrics are intended for autoscaling worker servers.
Executor
Metrics | Type | Description |
---|---|---|
executor.taskrun.next.count | COUNTER | Count of tasks found |
executor.execution.end.count | COUNTER | Count of completed executions |
executor.taskrun.ended.duration | TIMER | Duration of tasks completed |
executor.workertaskresult.count | COUNTER | Count of task results sent by a worker |
executor.execution.started.count | COUNTER | Count of executions started |
executor.execution.end.count | COUNTER | Count of executions completed |
executor.execution.duration | TIMER | Duration of executions completed |
executor.flowable.execution.count | COUNTER | Count of flowable tasks executed |
executor.execution.popped.count | COUNTER | Count of executions popped |
executor.execution.queued.count | COUNTER | Count of executions queued |
executor.thread.count | COUNTER | Count of executor threads |
Indexer
Metrics | Type | Description |
---|---|---|
indexer.count | COUNTER | Count of index requests sent to a repository |
indexer.duration | DURATION | Duration of index requests sent to a repository |
Scheduler
Metrics | Type | Description |
---|---|---|
scheduler.trigger.count | COUNTER | Count of triggers |
scheduler.evaluate.running.count | COUNTER | Evaluation of triggers actually running |
scheduler.evaluate.duration | TIMER | Duration of trigger evaluation |
JDBC Queue
Metrics | Type | Description |
---|---|---|
queue.big_message.count | COUNTER | Count of big messages |
queue.produce.count | COUNTER | Count of produced messages |
queue.receive.duration | TIMER | Duration to receive and consume a batch of messages |
queue.poll.size | GAUGE | Size of a poll to the queue (message batch size) |
Other metrics
Kestra also exposes all internal metrics from the following sources:
Check out the Micronaut documentation for more information.
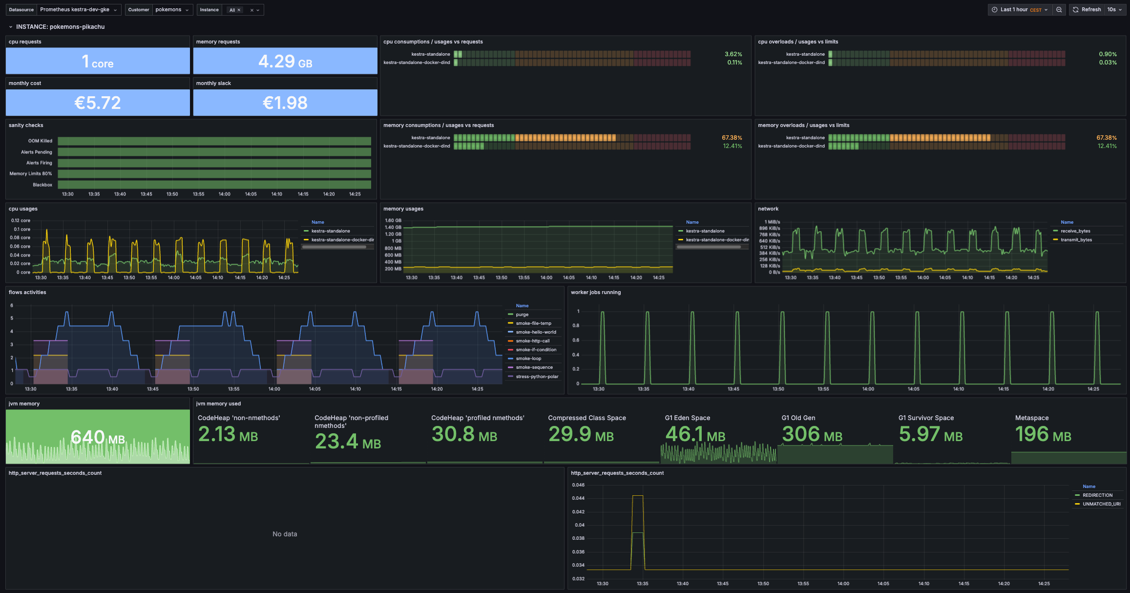
Grafana and Kibana
Kestra uses Elasticsearch to store all executions and metrics. Therefore, you can easily create a dashboard with Grafana or Kibana to monitor the health of your Kestra instance.
We'd love to see what dashboards you will build. Feel free to share a screenshot or a template of your dashboard with the community. Meanwhile, here is an example of a Grafana dashboard that we use internally to monitor Kestra - feel free to use it as a starting point for your own dashboard:
Kestra endpoints
Kestra exposes internal endpoints on the management port (8081 by default) to provide status corresponding to the server type:
/worker
: will expose all currently running tasks on this worker./scheduler
: will expose all currently scheduled flows on this scheduler with the next date./kafkastreams
: will expose all Kafka Streams states and aggregated store lag./kafkastreams/{clientId}/lag
: will expose details lag for aclientId
./kafkastreams/{clientId}/metrics
: will expose details metrics for aclientId
.
Other Micronaut default endpoints
Since Kestra is based on Micronaut, the default Micronaut endpoints are enabled by default on port 8081:
/info
Info Endpoint with git status information./health
Health Endpoint usable as an external heathcheck for the application./loggers
Loggers Endpoint allows changing logger level at runtime./metrics
Metrics Endpoint metrics in JSON format./env
Environment Endpoint to debug configuration files.
You can disable some endpoints following the above Micronaut configuration.
Debugging techniques
Here are several debugging techniques administrators can use to investigate issues:
Enable verbose log
Kestra has some management endpoints including one that allows changing logging verbosity at run time.
Inside the container (or locally if standalone jar is used), send this command to enable very verbose logging:
curl -i -X POST -H "Content-Type: application/json" \
-d '{ "configuredLevel": "TRACE" }' \
http://localhost:8081/loggers/io.kestra
Alternatively, you can change logging levels on configuration files:
logger:
levels:
io.kestra.core.runners: TRACE
Capture some java dump
As we run a JRE not a JVM, there is no monitoring tools available, so first you need to install Jattach:
As of version 0.22, Jattach is included in the Kestra image, so there is no need to separately install. If running an older version, continue to follow the steps below.
curl -L -o jattach https://github.com/jattach/jattach/releases/download/v2.2/jattach
chmod +x jattach
- You need to find the pid of the Kestra process, it's usually
1
on docker installation. - You can get JVM information with
jattach <pid> jcmd VM.info > vminfo
- You can get a heap history via
jattach <pid> inspectheap > inspectheap
- You can get a heap dump via
jattach <pid> dumpheap > dumpheap
- You can get a thread dump via
jattach <pid> threaddump > threaddump
Alternatively, you can request a thread dump via the /threaddump
endpoint available on the management port (8081 if not configured otherwise).
Was this page helpful?